>系统优势

羞羞视频免费观看智能化自主研发建筑能耗监测系统用于政府办公楼、医院、学校等公共建筑以及写字楼、商场、公寓等商业建筑的所有能耗的监测数据的管理,致力于验收、节能。该系统是基于SaaS系统的,每个公司都会有一个管理员,所有的管理员都可以给自家员工分配权限和功能。根据登录账号的不同,系统展示的功能也不尽相同,并且用户只能看到自己公司的相关数据。该系统的账户不可自行注册,只能由管理员进行账号配置。
>系统介绍

能耗监测系统是用于楼宇建筑的所有能耗的监测数据的管理。系统由能源综合管理平台软件系统、中间通讯管理系统设备、数据计量采集终端设备组成,分为两层网络结构,采用浏览器/服务器(B/S)与客户机/服务器(C/S)相结合的组网方案,利用单位局域网的预留虚拟ID,完成整个系统的网络搭建,借助网络实现数据的上传、命令的下发。能耗监测系统通过对物业标杆建筑安装分类和分项能耗计量装置,采用远程传输等手段采集能耗数据,实现了能耗的监测与动态分析功能,便于用户进行用能分析和节能控制管理。同时也使得打造一个数字化、绿色化、羞羞草视频污版怎么下载化的建筑环境成为可能。
系统以降低能耗为目标,以监测和控制为手段,融入先进的节能思想,广泛应用于政府机关、羞羞草视频污版怎么下载社区、医院、高校、商场、酒店等多种楼宇建筑类型。
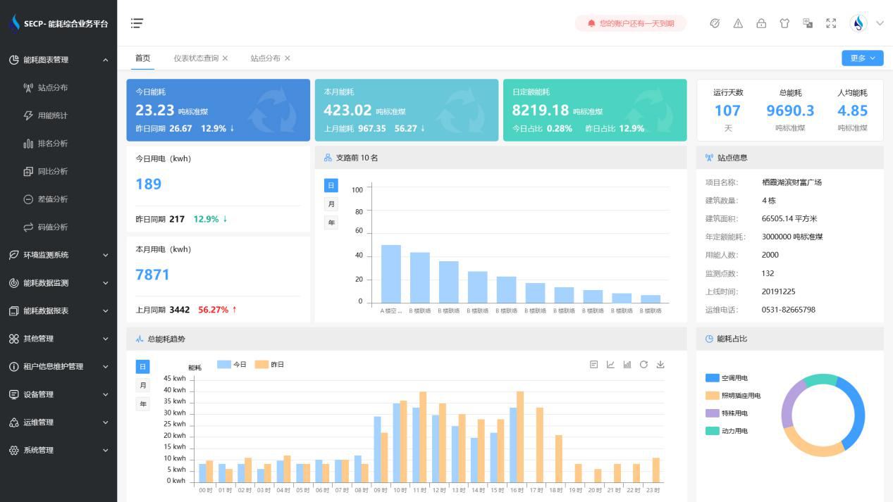
>功能展示

1、能耗分析
能耗分析中是对数据的图形、图表展示,其中包括用能统计、用能报表、排名分析、同比分析等功能。它可以分支路、分类、分项、分区域、分部门统计用能信息,查看能耗报表,用能同比分析,并进行差值分析与能耗排名分析。使得管理人员对能耗数据信息清晰明了,为节能降耗提供数据支持。
2、租户信息维护管理
主要是对建筑群的详细信息(地址、编号、名称、用能人数、建筑面积、采暖面积、建筑年份等)、区域信息、设备类型、项目信息进行管理,以便进行信息维护。
3、设备管理
设备管理是对建筑物能源监测设备的管理,便于管理人员对能耗监测设备采集的当日数据量、运行状态等信息了如指掌,以便及时发现异常,减少用能损失。
4、权限管理
涵盖角色管理、数据权限、接口权限等功能,方便不同的用户对系统管理,并灵活配置不同权限。
5、系统管理
系统管理可自动对缺失数据进行数据补调,不需要任何人工干预。同时支持手工补调数据,补调完成后恢复到自动补调状态将剩余数据自动补调。系统管理确保数据成功上传至上级平台,让用户省心、放心!
>应用价值
1、智能集抄
系统可实现电表和水表数据的准点、及时、同步、准确。
2、分类分项
系统按设备、能源类型、楼栋楼层、等依据进行分类分项能源计量,实现了能耗数据深度挖掘与大数据分析,为用户决策提供依据。
3、建立线上物管运维平台
监视各设施设备运行数据,实现羞羞草视频污版怎么下载化平台化运维管理。实现设备的全生命周期运维管理;实现配电无人职守,有人巡检,线上实时监控,线下巡视检修的自动化目标,有效提高设备安全运行水平和供电可靠性。
4、建立羞羞草视频污版怎么下载环境管理平台
实时监管各区域环境数据,打造安全、舒适、便捷的商业环境。打造数字化、绿色化、羞羞草视频污版怎么下载化的服务平台。
>选择羞羞视频免费观看
1. 费用低
羞羞视频免费观看智能化具备能耗监测系统软件和数据采集网关、端设备等硬件的全部知识产权,无中间商赚差价,消除了外部采购成本,用户可用最少的价格获得最好的收益。
2. 质量高
羞羞视频免费观看智能化拥有70%技术人员占比,90%高学历研发力量,所研发的产品质量可靠,并通过了国家信息产业部、省软件行业协会等权威机关的认证,羞羞视频免费观看将竭诚为您提供最优质的产品服务。
3. 功能全
羞羞视频免费观看智能化能耗监测系统历经10多年的升级完善,不仅只是满足验收的需求,更可为用户真正实现全面能源管理。
4. 服务优
我司具备专业的工程技术实力和优良的服务能力,竭力为您打造最贴心的售前、售中和售后服务。
5. 验收快
我司为山东省内各市区及其他省份提供了能耗监测系统,经过实践,系统与上级数据中心平台兼容性较好。我司根据客户实际情况定制简单有效的项目实施方案,专业施工团队保证工程进度与质量,专业销售顾问提供验收指导,可尽量缩短项目工期与验收时间。
6. 信誉高
我司以先进的方案、高质量的产品和优良的服务赢得了各企业客户的高度信赖,以“责任重于泰山”的口碑相传而闻达于业界,在业界拥有极高的美誉度。选择羞羞视频免费观看将会是您最明智的选择!